Explore Logs
RunReveal’s log explorer provides a powerful interface for querying and analyzing your log data. The explorer features a compact layout, sidebar navigation, saved queries with version history, and AI-powered query assistance.

Overview
RunReveal’s log explorer provides an improved experience for log analysis with better visibility, intuitive filtering, and AI-powered query assistance. The explorer makes all functionality discoverable and accessible on a single page.
Key Features
The log explorer includes several key features:
- Compact Layout: Everything fits on one page - you can see log volume, filters, and results simultaneously without constant scrolling
- Sidebar Navigation: Table and column selection in a dedicated sidebar for better discoverability
- Linkable Views: Share exploration sessions with shareable URLs that preserve your exact configuration
- Saved Queries: Save queries with version history to iterate on ideas and track changes over time
- AI Assistant: Get help creating and updating queries using natural language prompts
- Fixed Layout: Optimized screen real estate with fixed-size components for consistent viewing
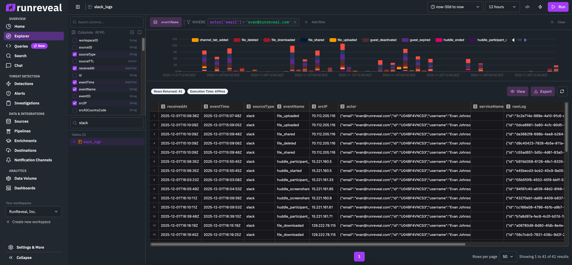
Explorer Interface Layout
The explorer is organized into these key sections:
1. Sidebar (Left)
The collapsible sidebar provides:
- Table Browser: Browse and select from available tables, views, and materialized views
- Tables are organized by category (logs, source-specific views, custom views)
- Expand tables to see their schema and available columns
- Click a table to select it for querying
- Column Selection: When a table is selected, view all available columns with their data types
- Toggle Button: Collapse/expand the sidebar to maximize screen space
2. Top Bar
The top bar contains:
- Time Picker: Select your time range for the query
- Interval Selector: Set the time bucket granularity for the histogram
- Action Buttons:
- “Edit as Query”: Switch to SQL mode and open the query in the query editor
- “Create Detection”: Convert your exploration into a detection rule
- Share/Link: Generate a shareable link to your current exploration state
3. Filter Builder
The filter section allows you to:
- Build Dynamic Filters: Add filters using a visual builder with column autocomplete
- Type-Aware Operators: Operators adapt based on column data type (equals, contains, greater than, etc.)
- Multiple Conditions: Add multiple filters that combine with AND logic
- Context Menu: Right-click on result values to quickly “Include in filter” or “Exclude from filter”
4. Visualization
The time-series histogram:
- Fixed Size: Compact, horizontally-stretched chart that doesn’t dominate the page
- Click to Zoom: Click and drag on the chart to select a time range and automatically update filters
- Grouped Series: When grouping by a column, see multiple colored series for comparison
- Real-time Updates: Chart updates automatically as you modify filters or time ranges
5. Results Table
The results view:
- Fixed Space: Dedicated area for log results with proper scrolling
- Sortable Columns: Click column headers to sort results
- Row Details: Click rows to see full event details
- Performance Metrics: Shows query execution time and row count
SQL Query Mode
When you click “Edit as Query”, the explorer switches to SQL mode:
- SQL Editor: Full-featured SQL editor with syntax highlighting
- Same Layout: Maintains the same page layout for consistency
- Saved Queries Sidebar: Access your saved queries from a collapsible drawer
- Version History: View and restore previous versions of saved queries
- AI Assistant: Get help writing and fixing SQL queries using natural language
Saved Queries
The explorer includes a powerful saved queries system:
Creating Saved Queries
- Write your query in SQL mode
- Click “Save” in the top bar
- Enter a name and optional description
- The query is saved with all parameters and settings
Version History
Every time you save a query, a new version is created:
- View History: Click the version history icon to see all previous versions
- Restore Versions: Restore any previous version of a query
- Track Changes: See when each version was created and by whom
- Automatic Versioning: No need to manually version - every save creates a new version
Managing Saved Queries
- Saved Queries Drawer: Access all your saved queries from the sidebar
- Search: Search saved queries by name
- Duplicate: Create a copy of a saved query to iterate on
- Delete: Remove saved queries you no longer need
- Edit Name: Click the query name in the header to edit it inline (Google Docs-style)
AI Assistant
The AI assistant helps you work with queries:
Using AI to Create Queries
- Click the AI Assistant button in SQL mode
- Describe what you want to query in natural language
- The AI generates a SQL query based on your description
- Review and refine the generated query
Fixing Query Errors
When a query has an error:
- Click “Fix with AI” button
- The AI analyzes the error and suggests a fix
- Review the corrected query and apply it
Query Iteration
- Refine Queries: Ask the AI to modify existing queries
- Add Filters: Request additional filters or conditions
- Optimize: Ask for query optimization suggestions
Linkable Exploration Views
Every exploration state can be shared via URL:
- Shareable Links: The URL contains all your settings (table, filters, time range)
- Team Collaboration: Share investigation links with team members
- Documentation: Bookmark specific exploration states for documentation
- Context Preservation: Links preserve your exact filter configuration
Switching Between Modes
You can seamlessly switch between exploration modes:
- Explorer → Query Editor: Click “Edit as Query” to convert your exploration to SQL
- Query Editor → Explorer: Use the “Open in Explorer” option to view query results in explorer mode
- State Preservation: Your filters and settings are preserved when switching modes
Best Practices
- Start with Explorer: Use the visual explorer for initial investigation
- Switch to SQL: Use “Edit as Query” when you need more complex queries
- Save Frequently: Save queries as you iterate to preserve your work
- Use Version History: Don’t worry about breaking queries - you can always restore
- Share Links: Use shareable links to collaborate with your team
- Leverage AI: Use the AI assistant for query suggestions and error fixes
Query Tips
Follow these tips to improve query performance and get faster results:
-
Use source-specific views: Instead of querying the
logstable, use source-specific views likeokta_logs,aws_cloudtrail_logs, orgithub_logs. These views are optimized for their respective sources and can significantly improve query speed. -
Filter by sourceType: When querying the
logstable, add a filter onsourceTypeto narrow down results to specific log sources. This reduces the amount of data that needs to be scanned. -
Use smaller time ranges: Shorter time windows (e.g., 1 hour or 1 day) process faster than longer ranges (e.g., 30 days). Start with a smaller time range to test your query, then expand if needed.
-
Add specific filters early: Apply filters on indexed fields (like
sourceType,sourceID, or normalized fields) as early as possible in your query to reduce the dataset size before processing. -
Limit result sets: Use the LIMIT clause or set reasonable result limits to avoid processing and returning excessive amounts of data.
-
Use aggregations: When possible, use aggregation functions (COUNT, SUM, etc.) instead of returning all individual events. Aggregations are more efficient for large datasets.
Related Documentation
- Pipelines - Build and manage data processing pipelines
- Transforms - Normalize and transform your log data
- Custom Views - Create virtual tables with custom columns
- Filtering - Apply filters to focus on specific events
- Detections - Create automated detection rules from your queries
- Dashboards - Visualize your log data with custom dashboards